一款Web端的服务器AI运维管理工具:GMSSH

在日常的后端开发与运维测试中,极速部署服务和独立测试环境是每位工程师的必修课。而在这个过程中,一款优秀的服务器管理工具往往能让工作效率翻倍。
本文不仅将带大家实战运行两个极具代表性的 Docker 服务环境,分享排坑经验,还会特别介绍一款提升我们运维幸福感的强大利器——GMSSH。
💡 测试环境说明:本次实操过程全部通过学练笔记的云端终端执行,所有命令均已验证可用!
🌟 运维神器揭秘:为什么推荐使用 GMSSH?
在进入 Docker 的终端实战之前,不得不提一下能够大幅降低 Linux 管理门槛的工具——GMSSH。这是一款面向 AI 时代的可视化服务器运维与 SSH 连接管理工具。
💎 核心特色功能
- 可视化桌面交互 🖥️:采用类 Windows 的图形化界面管理文件(上传、下载、修改、解压等),再也不用死记硬背
scp或tar等纯命令行指令。 - AI 赋能智能运维 🤖:遇到复杂报错不知所措?其内置的 AI 助理可以提供实时的故障排查、操作引导,甚至一键生成自动化运维脚本。
- “终端+桌面”双栈模式 💻:既满足了对于图形化直观操作的需求,又完美保留了原生终端进行底层深度 DIY 的灵活性。
- 安全、零侵入 🛡️:完全基于标准 SSH 安全隧道,无需在你的宿主机上强制安装任何 Agent 或守护进程,彻底告别性能损耗。
- 内建 Docker 全栈管理 🐳:自带应用中心,你甚至可以通过它的可视化界面一键完成容器生命周期操作、镜像管理与应用编排。
🚀 极简指南:怎样使用 GMSSH 登录服务器?
对于新手或追求效率的开发者,通过 GMSSH 连接一台新服务器(例如下面案例中我们将创建的 Alpine SSH 堡垒机)的操作非常直观:
- 新建主机:打开 GMSSH 客户端主界面,点击“添加服务器”或“新建连接”。
- 输入凭证:在弹出的配置表单中,输入你的主机 IP 地址和对应的 SSH 端口(例如文中的
22:22映射),填写用户名(如root)及密码/密钥。 - 一键连接与管理:点击保存并双击该会话即可秒连服务器!连接成功后,你不光能看到一个体验极佳的命令行终端,还能在界面的侧边栏直接管理文件树、查看服务器实时负载监控。
了解了这把“神器”后,接下来让我们切入正题,在终端中开始一次硬核的 Docker 部署练习!
🎯 学习目标:在服务器上搭建GMSSH运维终端
本节将带你动手在服务器上部署 GMSSH 运维终端,通过一条 Docker 命令即可把可视化 Web 控制台跑起来,随后就能用浏览器直接管理主机、文件与容器,零配置开箱即用。
💻 实践命令
启动GMSSH服务
docker run -d --name gm-service-latest -p 8090:80 --restart always docker-rep.gmssh.com/gmssh/gs-main-x86:latest
查看服务状态
docker ps -a
点击连接访问GMSSH控制台
8090
输入登录信息
- IP:
172.17.0.1 - 用户名:
root - 密码:
root
📝 实操记录
主机概览

主机性能监控

文件管理

进程管理

容器管理

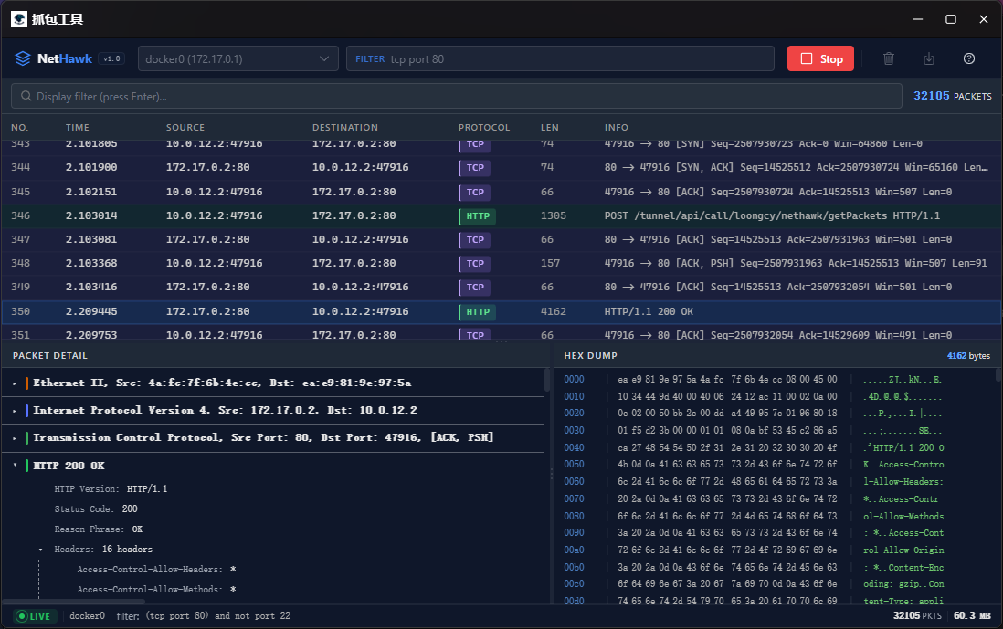
抓包工具

智能运维

即可访问GMSSH控制台。